XRP à un million, un rêve qui pourrait devenir réalité dans pas si longtemps ? Un expert explique pourquoi c’est possible.
XRP millionnaire, une réalité ?
XRP bientôt à 6 $, c’est le rêve de tous les traders. Mais un jeton à 1 million de dollars ? Voilà le nouveau pari des experts en ce moment !
Un investisseur crypto, Pumpius, ose l’hypothèse. Son argument ? XRP pourrait devenir l’actif universel d’une économie mondiale entièrement tokenisée.
En effet, la société Ripple travaille en coulisses pour intégrer des actifs réels sur la blockchain. Tokenisation immobilière en Colombie, mises à jour techniques du XRP Ledger (XLS-20 pour les NFTs, XLS-30 pour les market makers), développement d’infrastructures pour les CBDC, ou encore investissement de 100 millions de dollars dans la tokenisation.
Boston Consulting Group et Citi prévoient 16 000 milliards de dollars d’actifs réels tokenisés dans les prochaines années. Mais Pumpius va plus loin : il imagine plus de 1 000 000 de milliards de dollars d’actifs tokenisés. XRP serait alors la “liquidité” centrale, permettant le transfert rapide et sécurisé de ces valeurs.
Sa force ? Une rapidité de transaction (3-5 secondes), un échange décentralisé intégré et sa programmabilité (XLS-20 et XLS-30). La rareté des XRP en circulation boosterait sa valeur s’il devenait le moteur des flux financiers mondiaux. Mieux encore : avec un monde de plus en plus favorable à la crypto, ce cas de figure pourrait devenir réalité… fin 2030 !
Avant cela, la galère ?
Le prix du XRP stagne sous les 3 $ et tout va se jouer en août. Le problème, c’est que les flux des exchanges montrent une pression vendeuse accrue car les traders récupéreront leurs profits si ce seuil est dépassé.
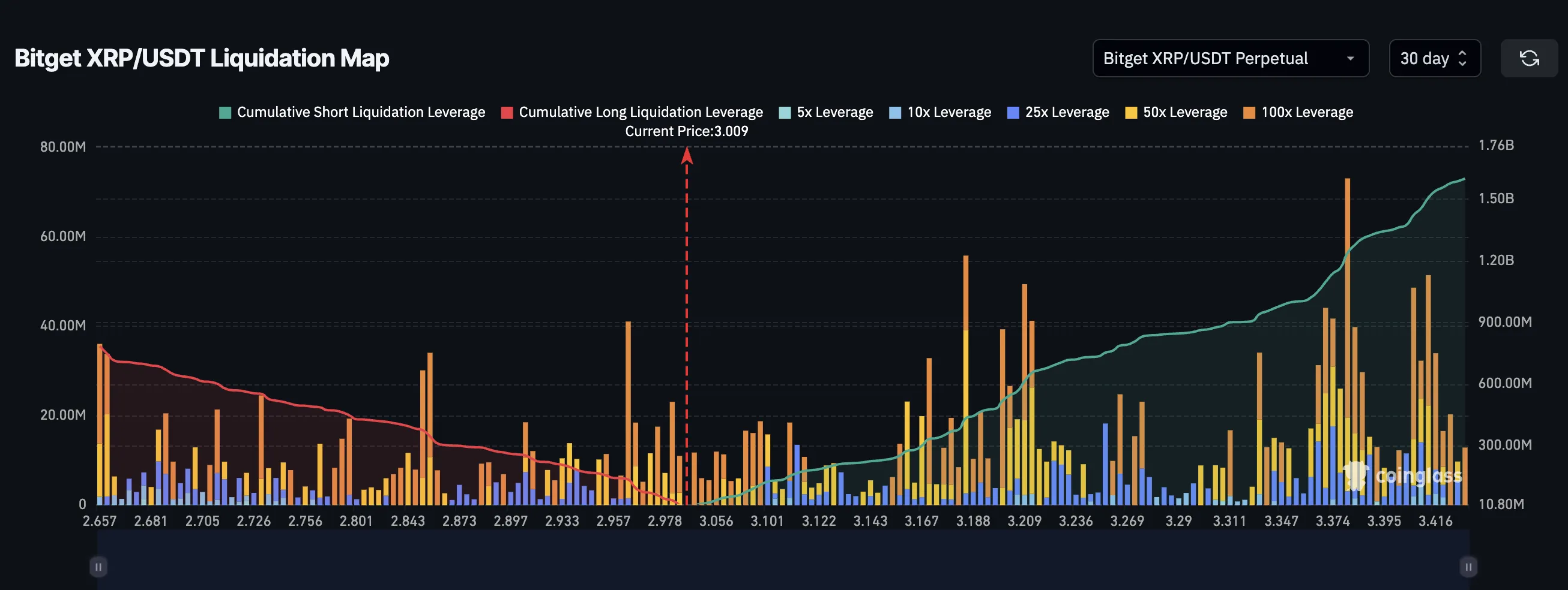
Pourtant, la carte des liquidations révèle un déséquilibre : 1,6 milliard de dollars de positions courtes contre 784 millions de dollars de positions longues. Un short squeeze est donc possible : une hausse soudaine forcerait la liquidation massive des positions vendeuses, propulsant le prix de l’altcoin vers 3,40 $.
Techniquement, XRP évolue dans une figure de biseau, souvent annonciatrice d’une cassure haussière. Un passage au-dessus de 3,19 $ puis 3,30 $ validerait ce scénario. À l’inverse, un repli durable sous 3 $ invaliderait la perspective haussière.
Les ETF XRP pourraient toutefois changer la donne. Un afflux de 5 milliards de dollars via des ETF pourrait propulser XRP entre 7$ et 10 $ d’ici octobre 2025, selon l’analyste Zach Rector. D’autres facteurs soutiennent cet optimisme : une baisse des taux de la FED et la résolution attendue du procès SEC contre Ripple.
La morale de l’histoire : tout vient à point qui sait attendre la hausse du XRP.





