En ce début de mois de juin, le marché des cryptomonnaies a connu une participation significative de la part des baleines et des investisseurs institutionnels dans trois altcoins : ETH, FARTCOIN et HYPE.
Ces activités autour de ces altcoins reflètent la confiance dans le potentiel de croissance de ces cryptomonnaies et pourraient avoir un impact considérable sur les tendances du marché.
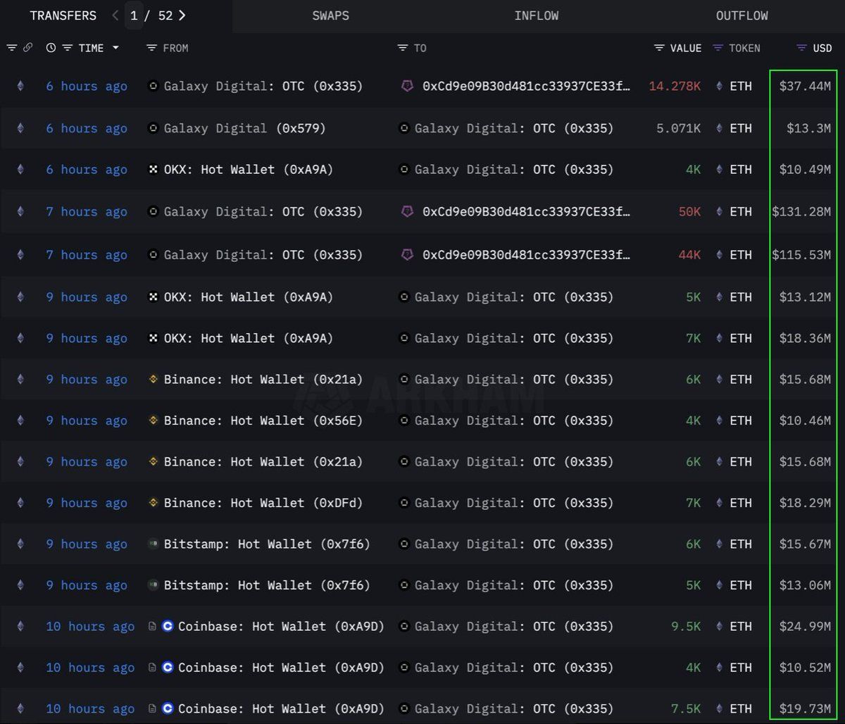
Ethereum (ETH) : le roi des altcoins est à surveiller
Selon les données de Lookonchain, une institution ou une baleine a effectué un achat de grande envergure de 108 278 Ethereum (ETH) en déboursant 283 millions de dollars, par le biais d’un canal OTC (over-the-counter). Le wallet OTC de Galaxy Digital est celui qui a exécuté cette transaction. Celui-ci a retiré 89 000 ETH (d’une valeur de 233,5 millions de dollars) des exchanges au cours des 12 dernières heures avant de transférer 108 278 ETH vers un wallet avec l’adresse 0x0b26.
Actuellement, ce wallet détient des actifs d’une valeur d’environ 365 millions de dollars. Les traders utilisent souvent de telles transactions pour éviter de secouer le marché avec de la volatilité.
Cela nous indique que le commanditaire des achats a décidé d’accumuler stratégiquement de l’ETH et se prépare possiblement à une future hausse de prix. Cette pièce a également connu sa plus forte entrée de fonds sur six semaines depuis 2024, avec 286 millions de dollars ajoutés la semaine dernière, en raison d’une demande institutionnelle croissante du côté des ETF ETH.
Au moment de la rédaction, l’ETH se négocie à 2 637 dollars, en hausse de 1 % au cours des dernières 24 heures. Selon le trader CryptoFaibik, l’actif évolue dans un schéma de triangle symétrique pluriannuel qui s’est développé depuis le début de l’année 2021.
« Une clôture mensuelle au-dessus de 3 500 dollars confirmerait une percée haussière du triangle pluriannuel », a partagé CryptoFaibik.
Fartcoin (FARTCOIN) : à quoi s’attendre ?
FARTCOIN, un meme coin basé sur la plateforme Solana (SOL) attire également une attention significative de la part des grands investisseurs. Selon les données de Lookonchain, trois baleines ont acheté 9,2 millions de FARTCOIN en quatre heures, pour une valeur totale de 9,5 millions de dollars.
Ces transactions suggèrent qu’un groupe de baleines est très optimiste quant au potentiel de croissance de FARTCOIN à court terme.
Au moment de la rédaction, FARTCOIN se négocie à 1,08 dollar, en baisse de 4,7 % au cours des dernières 24 heures. Cependant, certains traders restent assez optimistes quant au prix que pourrait atteindre le meme coin
Hyperliquid (HYPE) : la pièce pour les ATH
HYPE est un autre altcoin émergent de ces dernières semaines. En raison de hausses répétées, il n’a pas échappé à l’attention des baleines. Selon les données d’OnchainLens, une baleine a dépensé 6 millions de dollars en trois jours pour acheter plus de 170 000 HYPE. Cette accumulation agressive se produit même si HYPE n’a pas encore été listé sur les principaux exchanges.
Comme rapporté par BeInCrypto, la récente hausse du jeton d’Hyperliquid pourrait être due à l’engouement autour du trader James Wynn sur Hyperliquid. En tout cas, la participation active des gros investisseurs indique une forte confiance dans le potentiel à long terme du jeton et de la plateforme. Cela pourrait annoncer une prochaine flambée des prix, surtout après le listing sur Binance US qui pourrait en amener un autre sur Binance tout court.
Au moment de la rédaction, HYPE se négocie à 36,59 $, en baisse de 1,7 % au cours des dernières 24 heures.
L’implication des baleines et des investisseurs institutionnels dans ETH, FARTCOIN et HYPE est un signal clairement positif. Cela reflète une forte confiance dans le marché des cryptomonnaies et plus particulièrement dans ces altcoins. Ces grandes transactions indiquent des stratégies d’investissement à long terme et pourraient être des catalyseurs pour de prochaines hausses de prix.
Morale de l’histoire : les altcoins attirent, c’est la première pierre à l’édifice.





