Le volume de trading des échanges décentralisés (DEX) fonctionnant sur le réseau Solana a rapidement diminué depuis ses sommets atteints en janvier, ce, en raison de la baisse d’intérêt pour le jeton Bonk (BONK).
L’activité sur Solana s’épuise
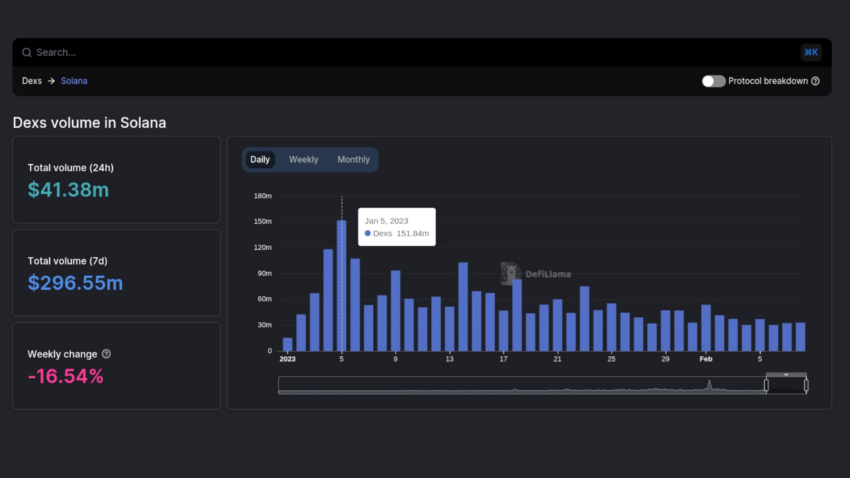
Les données on-chain de DeFiLlama nous indiquent une baisse des volumes des échanges sur les DEX basés sur Solana à 41,58 millions de dollars. Cela représente une baisse de 27 % par rapport au mois précédent. En janvier, la valeur du BONK 💸 s’est envolée de plus de 3 000 % pour atteindre un nouvel ATH.
Le lancement de BONK a également eu un impact sur le nombre de portefeuilles SOL actifs. Ces derniers sont même revenus à des niveaux antérieurs à 😵 l’effondrement de FTX.
La fin du buzz BONK
L’intérêt pour le token semble s’être estompé après une perte importante de sa valeur marchande. D’après les données de BeInCrypto, le memecoin a baissé de 81 % par rapport à son ATH. Sur les 30 derniers jours, le cours BONK s’est replié de plus de 10 %.
Pourtant, le meme coin basé sur Solana a réussi à rebondir à partir d’une zone de support critique. Il affiche des gains de 4,49 % au cours des dernières 24 heures.
Une correction progressive du cours du token natif Solana a fait suite à cette baisse de la valeur du BONK. Le prix du SOL a ainsi chuté de 27 %, passant d’un maximum de 26,87 dollars le 2 février à un minimum de 16,66 dollars huit jours plus tard.
Les données on-chain de DeFiLlama révèlent également que la valeur totale des actifs bloqués dans l’écosystème Solana a chuté d’environ 9 % en février, passant de 264 à 245 millions de dollars. On peut observer une même tendance dans le volume des transactions des principales marketplaces NFT de Solana.
Le volume de trading de Magic Eden a également baissé de 54,32 % pour descendre à 40,71 millions de dollars au cours du mois dernier. En parallèle, les transactions de NFT de Solana sur OpenSea ont chuté de 25,34 % pour passer à 113 870 $.
Malgré la considérable baisse de l’activité du réseau, les fondateurs de Solana Anatoly Yakovenko et Raj Gokal estiment que l’écosystème montre des signes d’un avenir prometteur au cœur d’un marché crypto particulièrement volatile.
Morale de l’histoire : un meme coin ne suffit pas à sauver un écosystème entier. Et encore moins celui de Solana !





