Les investisseurs de la blockchain et traders crypto expérimentés savent très bien combien il est important de bénéficier des outils adéquats pour leurs activités.
Sur le marché très volatil des crypto-monnaies, les prix des actifs changent si rapidement que l’usage d’un exchange de qualité moindre peut s’avérer être une perte de temps comme d’argent. C’est pourquoi les traders qui visent à réaliser des gains sérieux préfèrent effectuer des transactions par le biais de plateformes de trading de crypto-monnaies de haute qualité, comme Altrady, qui offrent aux utilisateurs une multitude de fonctionnalités supplémentaires par rapport aux exchanges crypto habituels.
Grâce à cet article, vous apprendrez quelle est l’idée centrale d’Altrady et comment l’usage d’une plateforme de trading de crypto-monnaies premium telle que cette dernière peut aider les traders à maximiser leurs profits tout en leur faisant gagner beaucoup de temps. Vous apprendrez à connaître toutes les fonctionnalités les plus essentielles de la plateforme, telles que les ordres intelligents, appelés “Smart Orders”, et le robot Signal Bot d’Altrady. Combinées ensemble, ces fonctions font d’Altrady une véritable centrale de trading de crypto-monnaies.
Cet article aborde également le caractère abordable des formules tarifaires d’Altrady ainsi que les nouvelles fonctions révolutionnaires qui seront ajoutées à cette plateforme d’échange crypto dans un avenir proche.
Présentation générale d’Altrady
La plateforme de trading de crypto-monnaies Altrady a été développée dans un seul but : rendre le trading crypto facilement accessible à tous. Il s’agit d’un ensemble d’outils puissants pouvant être utilisés simultanément avec la plupart des exchange crypto de renom du marché.
L’écosystème des crypto-monnaies est dominé par des exchanges qui n’ont pas vraiment été créés pour répondre aux besoins des traders exigeants, mais à ceux des simples investisseurs particuliers qui souhaitent simplement acheter des crypto-monnaies et les conserver sur une longue période. Altrady, en revanche, est une plateforme de trading conçue spécifiquement pour les traders et par les traders : toutes les fonctionnalités d’Altrady sont conçues pour faciliter la vie des traders crypto, réduire leurs risques et augmenter leurs profits.
Contrairement à un grand nombre de plateformes qui ne fournissent que la fonctionnalité de base d’achat et de vente de crypto-monnaies, Altrady permet à ses utilisateurs de bénéficier d’un grand nombre de fonctionnalités supplémentaires. Grâce aux puissants outils de trading intégrés à la plateforme, les traders de crypto-monnaies sont en mesure de bénéficier d’un meilleur aperçu du marché, de réaliser des transactions plus informées, de gagner beaucoup de temps et de générer de meilleurs bénéfices.
Il convient de mentionner que n’importe quel type de trader crypto pourra bénéficier de l’utilisation d’Altrady. Les débutants seront en mesure de profiter d’une expérience de trading facile et sans effort. Les traders chevronnés, quant à eux, bénéficieront d’une vaste gamme d’outils puissants tels que les fonctions de Smart Orders, le Crypto Base Scanner, les analyses de trading et le Signal Bot, leur permettant de customiser entièrement leurs transactions afin de minimiser les risques et maximiser leurs profits.
Les principales caractéristiques d’Altrady
Smart Trading
Altrady vient avec un grand nombre d’outils permettant aux traders d’utiliser des stratégies de trading avancées. Certaines options, telles que l’ordre de prise de bénéfices, sont destinées à aider les traders à optimiser leurs gains et à tirer le maximum de profit des mouvements rapides des prix. D’autres options, comme l’ordre d’arrêt de suivi, vous permettent d’atténuer les risques et de protéger vos gains.
Smart Orders
La fonction Smart Orders, ou ordres intelligents d’Altrady, permet aux traders de prendre le contrôle total de leurs positions, ainsi que de simplifier les ordres d’entrée et d’automatiser les ordres de sortie. Avec les Smart Orders, même le plus petit détail de chaque transaction que vous effectuez peut être personnalisé pour répondre parfaitement à vos besoins et maximiser vos gains.
Web Trading
Altrady permet à ses utilisateurs de négocier des crypto-monnaies n’importe où et à tout moment. Non seulement l’application Altrady est disponible pour tous les systèmes de bureau et appareils portables les plus populaires, mais vous pouvez également utiliser sa plateforme web, accessible depuis n’importe quel appareil. Avec Altrady, vous n’avez pas à vous inquiéter de manquer une autre grande opportunité.
Analyses de trading
La plupart des traders perdent de l’argent du fait d’effectuer des transactions sans disposer d’informations suffisantes. Altrady fournit un accès instantané et sans effort à des données historiques de haute qualité et à des analyses de marché, permettant aux traders de bénéficier d’une vision complète avant de réaliser une transaction.
Données de marché et alertes en temps réel
Dans un écosystème aussi volatil que celui des crypto-monnaies, il est tout aussi important d’obtenir des informations de qualité que de les recevoir au moment opportun. Les traders qui utilisent Altrady ont ainsi accès à des alertes instantanées qui les informent de tous les mouvements importants des prix.
De multiples exchanges
Altrady peut être intégré à presque tous les exchanges les plus populaires tels que Binance, Coinbase Pro, Huobi, Kraken ou encore BitMex, entre autres. Il ne vous reste qu’à choisir entre ces différents exchanges, sans perdre de temps à apprendre à utiliser une nouvelle plateforme.
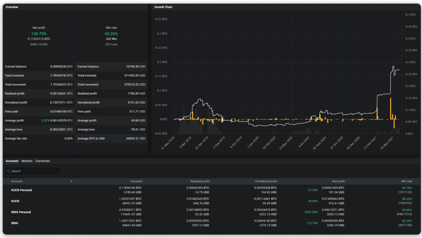
Gestionnaire de portefeuille
Pour les traders de crypto-monnaies, il est d’une importance capitale de pouvoir suivre parfaitement chacun de leurs investissements et échanges. Altrady comprend un portefeuille clair et superbement présenté, qui permet à ses utilisateurs de suivre sans effort tous leurs actifs actuels ainsi que l’historique de leurs transactions.
Fonction Quick Scan
Quick Scan est une fonction qui permet aux traders d’être immédiatement informés des mouvements de prix susceptibles de créer des opportunités de scalping et d’autres possibles bénéfices. Que le prix monte ou descende, Quick Scan en prendra note et vous informera de tous les événements importants du marché.
Scanner Crypto Base
Le scanner Crypto Base est un outil puissant conçu spécialement pour aider les traders à améliorer considérablement leurs profits en utilisant la stratégie de trading QFL. Ce scanner Crypto Base analyse ainsi le marché à la recherche de points d’entrée préférés et informe automatiquement l’utilisateur lorsqu’il détecte une opportunité de réaliser un profit avec la stratégie QFL.
Signal Bot
Le robot de signaux Signal Bot d’Altrady combine les fonctionnalités du scanner Crypto Base et des Smart Orders. Le scanner Crypto Base agit comme un fournisseur de signaux, tandis que le Signal Bot accepte un signal du fournisseur de signaux et l’utilise pour ouvrir automatiquement une position intelligente basée sur les paramètres du robot. Bien sûr, comme pour toutes les Smart Orders, les positions ouvertes par le bot de signaux sont 100% personnalisables et peuvent être adaptées pour répondre parfaitement à vos besoins.
Tarifs
Naturellement, des fonctionnalités très étendues par rapport aux bourses et plateformes de trading gratuites viennent avec un prix. Cependant, Altrady offre un excellent rapport qualité-prix, car son abonnement au coût modique permet aux traders d’augmenter massivement leurs profits. De plus, Altrady laisse aux traders la possibilité de choisir entre trois options de formules tarifaires, leur permettant ainsi d’opter pour celle qui convient le mieux à leurs besoins.
La formule basique comprend toutes les fonctionnalités de base d’Altrady et ne coûte que 14,95 € par mois. Les traders qui utilisent cette formule ont accès à presque toutes les fonctionnalités d’Altrady, à l’exception de certaines stratégies de trading et analyses avancées.
La formule essentielle offre presque toutes les fonctions d’Altrady au prix abordable de 29,95 € par mois. Presque toutes les fonctions sont incluses dans ce plan, à l’exception de deux fonctions premium : le Base Scanner et le Quick Scanner.
La formule premium est destinée aux traders professionnels et très exigeants. Ce plan coûte 44,95 € par mois et comprend toutes les fonctionnalités des plans précédents, tout en ajoutant deux outils de pointe : Base Scanner et Quick Scanner. Ces scanners permettent aux traders d’augmenter considérablement leurs profits en facilitant considérablement la recherche de tokens intéressants à échanger. Nous avons été informés que la tarification de ce plan changera bientôt (passant probablement à 79 €/mois et 663,6 €/an, avec une remise de 30%), compte tenu de toutes les nouvelles fonctionnalités ajoutées.
Les traders passionnés qui cherchent à générer le plus de profits possible peuvent bénéficier d’une réduction de 30% en achetant un plan annuel plutôt qu’un plan mensuel. Mais ce n’est pas tout : chaque trader de crypto-monnaies a droit à un essai gratuit de 14 jours d’abonnement au trading crypto. Vous pouvez donc tester Altrady sans aucune obligation, et n’acheter un abonnement qu’après avoir constaté par vous-même comment la plateforme peut accroître vos gains.
Comment fonctionnent les smart orders d’Altrady
La fonction de Smart Positions d’Altrady est une option récente qui améliore considérablement la fonctionnalité d’Altrady. Ces “positions intelligentes” vous permettent de contrôler entièrement chaque détail de vos positions, ce qui peut vous donner un avantage considérable sur les traders utilisant des plateformes de trading moins modernes, moins fonctionnelles et moins personnalisables.
Avec Altrady, vous pouvez customiser vous-même tout ce qui est techniquement personnalisable au sein d’un ordre. Cela inclut les options suivantes :
- Sélection du type d’entrée (Long/Short)
- Types d’ordres :
- Marché régulier
- Stop Market
- Limite régulière
- Stop Limit
- Trailing Stop Limit
- Échelle de valeurs
- Echelle d’objectifs
- Smart Orders (N’importe quelle combinaison d’ordres intelligents peut être ajoutée)
- Expiration de l’ordre d’entrée (Annule votre ordre d’entrée après une période de temps définie par l’utilisateur)
- Echelle de Prise de Profit / Sortie (Divise votre ordre d’entrée en deux parties ou plus)
- Stop Loss (Protégez-vous contre une perte trop importante lorsque le marché va à l’encontre de votre transaction)
- Clôture automatique basée sur le temps (quittez automatiquement une transaction qui prend trop de temps pour aller à la prise de profits ou le Stop Loss)
- Contrôles des ordres (Décidez quand votre ordre sera placé sur un marché boursier)
- Post-only
- Temps de force
- Confirmation automatique des ordres
- Options de contrats à terme (uniquement disponibles sur les marchés de contrats à terme de Binance)
- Reduce-only
- Type de marge
- Effet de levier
L’utilisation des Smart Orders d’Altrady peut changer entièrement votre expérience de trading crypto. Vous n’aurez plus à laisser le hasard jouer un rôle dans vos transactions ou à utiliser les paramètres par défaut d’un exchange. Grâce aux Smart Orders d’Altrady, vous pourrez enfin effectuer les transactions parfaites, garanties pour minimiser le risque et maximiser votre profit.
Qu’est-ce que Signal Bot d’Altrady ?
La fonction “Signal Bot” d’Altrady peut être utilisée conjointement avec la fonction “Smart Orders”, ce afin de faciliter votre expérience de trading. Avec Altrady, vous n’avez même pas besoin de placer vos Smart Orders manuellement : vous pouvez simplement utiliser le bot de signaux pour qu’il place les ordres intelligents à votre place.
Signal Bot utilise le scanner Crypto Base comme fournisseur de signaux. Les signaux collectés par ce dernier sont alors utilisés pour placer automatiquement une Smart Order en fonction des paramètres du bot que vous avez fournis. Le scanner Crypto Base est un fournisseur de signaux développé par Altrady et utilisé par de nombreux tiers.
Signal Bot d’Altrady est capable de réaliser les mêmes opérations qu’un trader humain. En d’autres termes, chaque ordre intelligent que vous pouvez placer manuellement peut également être relégué au bot de signaux. Le robot suivra les marchés 24 heures sur 24 et 7 jours sur 7 et ouvrira des positions par lui-même, mais ne réalisera que les stratégies de trading que vous avez configurées. Cela vous permet de garder le contrôle total de toutes vos transactions, même si vous ne les placez pas personnellement.
Signal Bot est un outil en constante évolution et de nouvelles fonctionnalités lui sont ajoutées chaque mois. Dans un avenir proche, il sera renforcé par la fonctionnalité Grid Bot.
Grid Bot d’Altrady sera un outil particulièrement utile dans les situations où le marché évolue de manière latérale et ne montre aucune direction claire. Grid Bot vous aidera à réaliser des transactions fructueuses en profitant des fluctuations de prix, même sur de longues périodes, ce lorsqu’il n’y a pas de direction claire vers la hausse ou la baisse.
Les prochaines fonctionnalités d’Altrady
L’une des raisons pour lesquelles Altrady gagne si rapidement en popularité parmi les amateurs de crypto-monnaies est que la plateforme évolue constamment pour répondre aux besoins des crypto-traders les plus exigeants. De nouvelles fonctionnalités sont régulièrement intégrées, afin de rester en phase avec les besoins en constante évolution de la communauté crypto.
Avant la fin du premier trimestre 2022, Altrady lancera un grand nombre de nouvelles fonctionnalités :
- De nouvelles options de prise de profit : cryptos gratuites et suivi de la prise de profit
- Grid Bot
- DCA Bot
- Une place de marché
- Un “bouton de panique”
- La prise en charge de plus d’exchanges : FTX, ByBit, exchanges décentralisés (DEX)
- Un support des portefeuilles
Ces nouvelles fonctionnalités permettront de renforcer capacités d’Altrady, et l’aideront à atteindre son objectif de devenir la plateforme de trading de crypto-monnaies la plus avancée et la plus personnalisable du marché.
Conclusion
Après avoir analysé toutes les caractéristiques susmentionnées, la popularité croissante d’Altrady auprès des traders de crypto-monnaies apparaît évidente. Un grand nombre d’outils puissants intégrés intégrés par Altrady offrent aux traders une multitude d’avantages. Une hausse massive des profits sera l’élément le plus important pour la plupart des gens, mais Altrady fonctionne également très bien dans une optique de réduction des risques liés aux marchés hautement volatils, et rend l’ensemble du processus de trading crypto plus efficace en termes de temps.
Selon un célèbre dicton crypto : “ne faites pas confiance, vérifiez”. Ainsi, vous pouvez vérifier vous-même l’utilité d’Altrady grâce à un essai gratuit de 14 jours de son abonnement au trading de crypto-monnaies, et qui permet à chacun de tester Altrady de manière entièrement gratuite et sans aucun compromis. Altrady constitue un excellent investissement dans votre carrière de trader crypto, et la remise de 30% pour tous les plans d’achat d’un abonnement annuel rend cet investissement abordable pour tous.
Vous pouvez rejoindre la communauté Altrady par le biais des liens suivants : site Web, Telegram, Discord, Facebook, Twitter.





